服务热线:13837355118

公司新闻

您当前所在位置:首页 > 新闻动态 > 公司新闻

卷筒组之卷筒修改方案

更新时间:2014-03-21 10:20:40点击次数:5896次字号:T|T

卷筒是起重机配件上重要的一部件,如何在原配置的基础上修改卷筒组部件设置,使其可以更好的工作。

起重机配件图1

卷筒修改前的结构(示意)如图1。从图1中看出卷筒尺寸D. D2, D3及大端面是不能在一次装夹中完成的。以往是用三爪卡盘绷大端内孔,顶小端内孔,粗加工D2, D,然后在直径D靠小端处上中心架,车内孔尺寸D3及端面合图,再上工艺闷头,顶闷头,车D. D2等合图,调头夹小端直径D,上中心架,校正尺寸D,车大端面合图要求.这种加工方法难以保证大端面对轴线的垂直度的要求。造成装配困难,而且费力、费工。

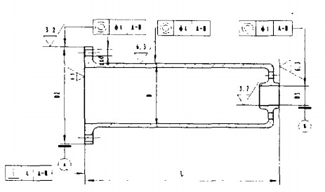
起重机配件图2

卷筒组是起重机、启闭机主要受力部件,起重机配件用卷筒外绕起重钢丝绳,其结构(示意)如图2,从图中可看出,它与大齿轮采用止口定位、螺栓组联接,装配后要保证卷筒上的轴承与大齿轮上的轴承同轴,精度要求在8级。

 

(编辑:admin)

联系我们
contact

徐经理 :13837356776 / 13837366776 / 13837355118
电 话:0373-8622168 / 0373-8622169
传 真:0373-8622167
地 址:河南省长垣县起重工业区

关注我们
follow

Baidu
map